• 23.01.2026, 17:19
  • Registrieren
  • Anmelden
  • Sie sind nicht angemeldet.

 

sproggit

Junior Member

Seeking General Tuning Advice

Sonntag, 21. Februar 2021, 17:01

Last year I managed to finish a build for my new gaming machine that is slightly more complex than average. I posted a detailed specification and some pictures on the overclock.net forum, here:-

https://www.overclock.net/threads/ocn-wa…4#post-28637655

which I won't reproduce just to save time and forum space. The core elements of the build are:-

Thermaltake WP200 Case, with Plinth
Intel i9 7920XE @ 4.4GHz
Pair of RTX2080Ti in SLI
Aquacomputer Aquero 6XT
Aquacomputer Quadro
6 x Temperature sensors - 1 on the output port of each of my 5x EKWB CE560 Radiators and 1 for case/room ambient
3 Dedicated Cooling Loops:-

1. CPU:-
D5Next with integrated Reservoir to HeatKiller IV Pro Copper CPU WaterBlock to EKWB CE560 Radiator equipped with 4xNoctua NFP-14PWM fans

2. GPU #1:-
D5Next with integrated Reservoir to EKWB Waterblock to 2 x EKWB CE560 Radiators, in series, each equipped with 4xNoctua NFP-14PWM fans

3. GPU #2:-
Same as GPU#1, except the radiators are in the case plinth as opposed to case roof.

Before I go in to detail, I would like to make clear that I didn't magically think up this setup from scratch... I had a good idea in my head of the basics, but the configuration for the cooling and the setup fo the 6XT, Quadro, sensors and fans came almost exclusively from Sven at Aquacomputer, who was incredibly patient with my and gave really excellent advice. Thanks, Sven!

OK, this little lot is pretty epic, as you might imagine... Although in the not too distant future I do plan an upgrade on CPU and GPU's, hopefully going to a pair of 3090s in SLI, just to see what that's like.

My questions are all around how to use Aquasuite X36 to tune the available cooling tech to give the best performance. I currently have 2 profiles set up on each of the 6XT and the Quadro: Profile 1 is a noise-optimised [I hope!] setup intended to throttle the fans and pumps to keep the noise down unless temperatures demand more response; Profile 2 runs all 20 fans at 100% in an attempt to "purge heat" from the machine. I use Profile 2 after a decent gaming session and before switching the machine off... I basically don't turn anything off until temperatures I down to low 30's centigrade.

[ I really wish I'd put flow meters in to each loop... I will add them during the next upgrade]...

Unless I'm gaming, Radiator #2 typically goes completely idle - all fans shut down, but the pump keeps going...
For general desktop use - say as I write this blog post, with AquaSuite running - GPUR1's coolant is 35 Centigrade and the GPU itself is idling at 7% and 37 Centigrade...
Also for general desktop use, my CPU idles at 42 Centigrade with coolant at 35 centigrade...

Under load, my CPU might get as hot as 50-55 Centigrade [when I run Prime95, I can see some of the individual cores are peaking as high as 110 Centigrade (according to CPUID HWMonitor), but overall the coolant stays around 45 centigrade]
Also under load, my GPU#1 might get up to 49-50 Centigrade with the Noctua fans at 500-550rpm... especially when I'm playing a single-GPU game like Horizon:Zero Dawn...

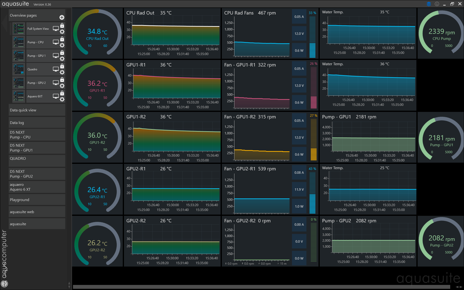
As you can see from the embedded images, I seem to get some unusual responses from my radiator fans. Look at the speeds of the 5 groups of radiator fans. For example, you can see that both GPU#2 radiators see the temperature as 26 centigrade, yet one has fans running and one does not. Both have the same fan curves... I don't understand why this happens...

I'm also completely unsure how to set or tune the 3 D5 Pumps ... no idea what a sensible lower edge rpm speed should be, or how quickly I should boost flow as temperatures rise. Pumps seem very noisy when they crank to higher speeds...

I'd be very interested in and grateful for any general advice as to how to set about optimising this slightly complex setup. I'm looking for something that is as quiet as possible for as much of the time as possible... but perhaps some specific questions might also help?

1. What would be a good pump speed to aim for?
2. What's the best way to achieve the right pump speed? Even setting a very low "curve" for a pump, I'm getting 2190rpm with 6% output. It feels/seems as though 500-750rpm might be perfectly OK for what I need, but it's not clear if I can get the pumps to run safely at that low speed...
3. Any idea why the input data to the curve controller for GPU#2's 2 radiators appears to be the exact same, but radiator fan speeds end up being different? I'm looking at them now and they have the exact same settings. Radiator 1 output port temperature is 26.3 centigrade; Radiator 2 output port temperature is 26.1 centigrade, yet I have fans running at 483rpm/5% output on Radiator 1 and 0rpm on radiator 2. This seems a bit odd...
4. Any other suggestions/improvements anyone would care to make?

Thanks in advice...
»sproggit« hat folgende Bilder angehängt:
  • 2021-02 AquaSuite.png
  • 2021-02 GPU1 Fan Config.png
  • 2021-02 GPU1 Pump Config.png

Dieser Beitrag wurde bereits 4 mal editiert, zuletzt von »sproggit« (21. Februar 2021, 17:17)

girion

Junior Member

Sonntag, 21. Februar 2021, 21:02

3 Dedicated Cooling Loops:-
Total overkill! :thumbsup:
What do you want to achieve when water cooling, performance or low noise? Both?
Under load, my CPU might get as hot as 50-55 Centigrade [when I run Prime95, I can see some of the individual cores are peaking as high as 110 Centigrade (according to CPUID HWMonitor), but overall the coolant stays around 45 centigrade]
Also under load, my GPU#1 might get up to 49-50 Centigrade with the Noctua fans at 500-550rpm... especially when I'm playing a single-GPU game like Horizon:Zero Dawn...
Silicon electronics is designed to withstand around 50C, anything more than that will reduce the life span of the electronics. From that respect you have already achieved the goal.

Zitat

I'm also completely unsure how to set or tune the 3 D5 Pumps ... no idea what a sensible lower edge rpm speed should be, or how quickly I should boost flow as temperatures rise. Pumps seem very noisy when they crank to higher speeds...
It seems to me like you aren't really prepared to believe the statement that pump speed doesn't matter.

When it comes to flow rate there is always a diminishing return in my experience. There are of course many explanations for this.

This post is a great great starting point and suggests that the rule of thumb is to keep the flow in l/h to around the same as the number of W you put in.



As you can see you need a flow meter to do this scientifically, three in your case. If you want to get started right away, you can simply set the fans to a constant speed, let the temp stabilize and increase the pump speed to the point you can't see that it matters any more. Don't forget to adjust for ambient.

sproggit

Junior Member

Sonntag, 21. Februar 2021, 23:27

Thanks for responding Girion...

The design philosophy behind this machine was to mimic the idea of a big US Muscle car (for which the motto is, "There is no substitute for cubes" - meaning cubic inches, or engine capacity). So I tried to come up with something where I could push the system really, really hard and from a cooling perspective it would sort of loaf along, without having to work too hard.

The idea, what I'm seeking is to figure out how to bring down the noise levels without compromising the integrity of the electronics. To give you a rough idea of where I stand at the moment, I've just enjoyed a couple of hours playing Skyrim. I didn't mention in my original post, but my current display setup is a triple set of Dell 24" U2415W monitors, each with 1920x1200 resolution, for a total of 5760x1200 pixels. Looking at CPUID HWMonitor, I see that:-

Max CPU Temp reached on any 1 core was 66 centigrade...

Max GPU1 Temp reached was 74 centigrade
Max GPU1 Power draw was 240.58 W
Max GPU1 Utilisation was 100%

Max GPU2 Temp reached was 40 centigrade
Max GPU2 Power draw was 203.89 W
Max GPU2 Utilisation was 72%

In particular, I notice that prior to me pushing the system over to "Profile 2" (Heat Purge) that the fans on GPU1's pair of radiators were running at just under 250rpm, whilst those on GPU2 were running at around the 500 mark. This is what is puzzling me, on account of the fact that with both GPU's [and in fact all 4 GPU radiators] running the exact same profile, I would expect to see more fan speed on the warmer radiators. I don't, which is one of the reasons I thought I'd ask for some advice...

I put 3 more images with this reply... The first shows what the main console display looks like just as I exit gaming... The second and third show the profile curves for the GPU1 and GPU2 radiators.

To be fair, as you can see, there isn't really anything here that we could call "wrong". The machine isn't overheating... None of the electronics is throttling... But this is the first time I've used an Aquero or a Quadro. Whilst I think the technology is amazing, there's always something to learn and ways to improve, so I wanted to ask the community for suggestings, just to see if there is anything I'm missing.

It may be that I will need to tweak things up a bit in the not too distant future, however, as I'm planning on upgrading my triplet of 24" Dell monitors for a set of 27", 2560x1440 screens. That might give these GPU's a bit of a workout.

Oh and... I appreciate that it is getting harder and harder on account of large-volume cases from the likes of CaseLabs and Thermaltake no longer being available... but the single most important lesson I learned from this build is that volume matters: it helps for a neat layout [see pics at overclock.net] and the ability to run *lots* of radiator surface really helps temperature management.

I've just run my fans a 100% for about 8 minutes... CPU: 33.2 centigrade / GPU1: 33.6 Centigrade / GPU2: 28.5 Centigrade - in a room where my ambient is 25.7. So I'm roughly running at 8 degrees above ambient when idle. Not bad. Now, if I can achieve roughly this with even less noise...
»sproggit« hat folgende Bilder angehängt:
  • 2021-02 Stressed System.png
  • 2021-02 GPU1 Fan Config.png
  • 2021-02 GPU2 Fan Config.png

cptninc

Full Member

Montag, 22. Februar 2021, 04:42

I guess I would start by making sure that everything which I want to behave the same is on the same controller. Your GPU radiator fans behave differently because you have two different triggers and two different controllers controlling them.

In terms of why one set of fans might be at 463rpm while the other one is at 0rpm, that's because one of them is reading a slightly higher temp than the other combined with the fact that you're right around the minimum RPM those fans can spin. Expect big gaps at the bottom end of the rpm range due to that last bit. Once they're at 600rpm or so, you'll see much better sync.

I would probably toss all of those curves and just use PIDs. I'd trigger each loop's fans off of the pump's temp sensor. For the fans, I'd set a target loop temp of maybe 33C. For the pumps, I'd set a target loop temp of 34C or 355C. What you will find with this arrangement is that 1) you never have to switch profiles, and 2) the fans will be off most of the time and then only spin up after 15min or so of gaming. The pump will idle at its min speed of ~2000rpm and only spin up once the coolant begins to rise above target.

If you prefer to keep the fans spinning at their minimum rpm, you can manage that in the Fans tab of the aquaero within aquasuite. Set the minimum power to something like 7% and check the box "Hold minimum power."

sproggit

Junior Member

Montag, 22. Februar 2021, 07:47

Thank you, cptninc, lots of good advice here...

Reading through your post and checking the settings via Aquasuite I've already spotted a couple of obvious "errors" [inconsistencies] that I've been able to correct. For example, I've spotted a couple of fans that were lacking "Use fan start boost", which I've been able to add.

Please excuse my ignorance, but there are a couple of elements of your reply that I'd like to better understand...

With respect to my using different triggers and controllers for my fans... I have 5 radiators: 1 for the CPU loop and 2 each for the GPU loops. My aim was to have the fans on each radiator individually tuned so that each block of fans was turning as fast as they need to, but no faster. To do this I put a barrel temperature sensor on the output port of each radiator. The reading from the temperature sensor from GPU1 Radiator 1 sets the fan speed for that radiator... and so on.

Say I create a new, single Controller: "GPU1" and add two data sources, namely the output port temperature sensors for the two GPU1 radiators... then create two outputs: the fans for those same two radiators... won't "the signal" from that Controller be sent equally to both sets of fans? I have 8 fans across the two radiators and I'd have them all picking up the same PWM feed and thus running at the same speed? If I do this, won't I end up with a situation where the 2nd radiator in my setup is running fans faster than they need to be?

My thinking - which is of course highly suspect - is that by having a sensor on each radiator, the Aquero would push the fans only as fast as they need... For example:-

1. Basic desktop use:-
CPU - idling, ~400rpm
G1R1 - idling, 400rpm
G1R2 - off
G2R1 - off
G2R2 - off

2. Single-GPU Game (i.e. Horizon:Zero Dawn, which does not support SLI):-
CPU - high, ~600-750rpm
G1R1 - high, ~600-750rpm
G1R2 - moderate, ~500rpm
G2R1 - off
G2R2 - off

3. Multi-GPU Game (i.e. Star Wars Battlefront II, which does support SLI):-
CPU - high, ~600-750rpm
G1R1 - high, ~600-750rpm
G1R2 - moderate, ~500rpm
G2R1 - moderate, ~500rpm
G2R2 - low, ~250rpm

You've given me more to check and think about, so that's very much appreciated. I bought the fans from QuietPC, so I can check with them or Noctua to see if they have any recommended minimum values for either power and/or rpm. I can then set those as baselines across the board in Aquasuite. That might make a useful difference.

Really feels like I'm making solid progress here - thank you.

sproggit

Junior Member

Montag, 22. Februar 2021, 07:58

Check of Fan specification...

I had a quick look on the Noctua web site to double-check the specification of the fans I'm using:-

https://noctua.at/en/nf-p14s-redux-1200-pwm

They rate a minimum fan speed of 350rpm... I will check to see if I can configure this in to the controller profiles.

Bartdude

Full Member

Montag, 22. Februar 2021, 08:10

When you say you have 6x sensors, are these external or are they in line? If they are external then I would recommend purchasing 3x in line and then base your fan curves off of the water temp or Delta T, which is what most people do.

Dieser Beitrag wurde bereits 1 mal editiert, zuletzt von »Bartdude« (22. Februar 2021, 08:15)

"no shit lady, does it sound like i'm ordering pizza?"

sproggit

Junior Member

Montag, 22. Februar 2021, 08:37

Hello Bartdude, thanks for responding...

I'm using 5 barrel-type, in-line sensors for fluid and then 1 ambient air temperature just to get basic case/environment conditions.

If you look at the pictures of the case [see link to overclock.net forum in first post in this thread] you can see that I have 2 radiators for GPU1 in the case roof, 2 radiators for GPU2 in the case plinth and the single CPU radiator on the "back" side of the case, i.e. it's mounted on the side opposite the motherboard chamber.

The flow for "GPU1 Loop" is like this:-

1. D5Next Pump with pump-top reservoir
2. RTX2080Ti EKWB water block
3. G1R1 Radiator...
4. G1R1 Temperature Sensor, on the output port of the Radiator...
5. G1R2 Radiator...
6. G1R2 Temperature Sensor, on the output port of the Radiator...

I'm pretty sure that this:-

https://shop.aquacomputer.de/product_inf…roducts_id=2293

is the temperature sensor I'm using. (It's either the one with internal/external thread [this one] or with double internal thread [similar product].

If I go to the "Sensors" tab on my Aquero, for example, and expand the view on temperature sensors, then I see the results shown in the attached image.

One of the really interesting things from my perspective is the relatively insignificant reduction in temperature between the two sensors in the pairs of radiators. for example, in the screen shot you can see that the first [hottest] radiator for GPU1 has an output port temperature of 32.97 degrees centigrade, will the output port of the second [cooler] radiator in the same loop has an output port temperature of 32.45 degrees centigrade.

Now, granted, we don't know what temperature the water is flowing in to the first radiator... and we know that radiators lose a massive amount of efficiency as their fluid temperature approaches the ambient... but a drop of 0.52 degrees centigrade after going through a CE560 with 4x140mm radiator fans does seem a little inefficient. I'm starting to wonder if these second radiators were worth fitting and whether I could have stuck with 3, one per loop...

But this is what I'm enjoying about this learning process...
»sproggit« hat folgendes Bild angehängt:
  • 2021-02 Temperature Sensors.png

Bartdude

Full Member

Montag, 22. Februar 2021, 10:53

I took a look at your pic (nice setup :) ) It all really depends on what your aim is, quiet PC or keeping your components as cool as can be or somewhere in the middle? Most aim to achieve a Delta T (difference between water temp and ambient) somewhere at 10c or below. Can you tell me the orientation of your fans, are they push or pull? Looks like you are blowing warm air out rather than bringing cool air in unless your fans are in pull. Rads work best with fans in push unless it's push/pull and rads like cold air. I can't say what your flow is doing but I can say that the hard 90's directly off the pumps will hit the flow dramatically and should be avoided if it can be. What does it read on the pump/s? Optimally you want somewhere in the region of 0.5 GPM - 1 GPM, anything lower is going to give sub par performance. Overclock where you posted your pic has a lot of people who will tell you the same as I have. There is a wealth of knowledge there. (I'm also a member :) )
I would agree 1x rad should be more than ample for that setup.
"no shit lady, does it sound like i'm ordering pizza?"

cptninc

Full Member

Montag, 22. Februar 2021, 12:43

I really wouldn't bother with trying to configure the fan sets to run differently on the first and second radiator, except maybe to have the fans on the second trigger at 1-2C higher coolant temp than on the first. But I would use the same coolant temp source for both. They're on the same loop and all that really matters is the temp of the coolant going into the GPU.

And yes, you do have a lot more radiator than you need. I'm running quads on dual 480x60 rads and I'd say that's about the right amount of cooling. The solution for your machine is just to buy more GPUs. :-)

sproggit

Junior Member

Montag, 22. Februar 2021, 15:56

Actually, that may well be an option I take.

I bought the 2080 Ti’s In Jan 2019 and then life got in the way and I didn’t finish the build until September 2020...

So now I’m thinking that I might go to either 3090 SLI (which are 375w TDP, up from the 250W of the 2080Ti) or maybe wait for the GPU after the 3000 series is replaced, but go back to single GPU. I reckon that by then a top-end 3090 replacement should handle 8K gaming like a Boss, so a triple 2560x1440 setup will be solid.

But for now, this is pretty epic...

And I even happen to have another brand new Thermaltake WP200 case, all ready for the next build... ;o)

girion

Junior Member

Dienstag, 23. Februar 2021, 21:59

When setting the fan curves remember that the starting speed of PWM fans is at 30%. Just set a start boost to around 50% and you should be golden.


If you want a more even acoustic environment, enable 'Hold minimum power' and set minimum to 15% (all of my Noctua fans work fine at around 10-15%).



BTW, I totally get what you mean when you talk about muscle cars. That system looks awesome!

sproggit

Junior Member

Mittwoch, 24. Februar 2021, 00:07

Girion,

This is really helpful, thank you... I've been doing some testing with Aquasuite running and although I never get the machine to stop the CPU radiator fans, they idle very comfortably at 385rpm and they give me a CPU loop fluid temp at idle of 32 centigrade. I can live with that.

I have put the "start boost" option on all radiator fans, although weirdly, that doesn't seem to work if I want to *re-start* them. I'm continuing to experiment with that. What seems to happen is that after a few minutes on my "heat purge" profile, reverting to my normal profile results in all GPU radiator fans stopping complete - 0 rpm. After a few minutes like that, I see signs of the GPU1 radiator fans wanting to start back up again - the little verticly "power" guage on the main display shows 8% [3 bars lit] but the fan RPM remains zero.

Even more weirdly, I do see "restart spikes" in the fan speed graph, but then as the graph shifts left with time, those spikes literally disappear. Although to be fair the coolant in the GPU1 loop [I'm looking at it now] is showing 31 centigrade [GPU 2 is 26 and room ambient is 25.5].

What this gradual, continual tuning with help from everyone here has taught me is that the fan noise I'm trying and failing to eradicate is in fact nothing to do with any of my cooling system - it's my PSU. With a machine of this general configuration I knew that I'd need a pretty beefy power supply, so I bought the SuperFlower Leadex 2000W model, a special edition from the range, built specifically for OverClockers UK to go in their "8-Pack" machines.

It's looking as though that PSU might give out spectacularly good output, but be just a little bit noisy with it. I have a (proper, profeshnial [sic]) digital sound meter kicking around here somewhere - when I find it I'll run some tests and report.

However, I'm starting to think that perhaps, if I want to go ultra-quiet, then I might need to consider replacing the PSU. In my previous machine I had a Zalman ZM1250PSU, which had the added advantage of actually being completely silent for loads under 40%... Since it was a 1250W unit, that meant I could run up to 500W in the machine [Intel Core i7 4960X, nVidia GTX1080] with zero PSU noise. I'm thinking that maybe what I do is put a pair of PSU's in the machine, with them cross-wired to run from a single on/off switch. I've seen it done [the gentleman who produces the Singularity Computers videos on YouTube has done a video on it] but I'd want to research a bit more before making the change.

But if I could get rid of the PSU noise... then this monster will be inaudible for 90% of the time...

Got to be worth a try.

girion

Junior Member

Mittwoch, 24. Februar 2021, 01:02

But if I could get rid of the PSU noise... then this monster will be inaudible for 90% of the time...
In my view you are touching one one of the key elements of building a truly silent machine (as in 0 dB). That is what I learned from building passive machines, at least.




Getting the right type of PSU set up may take a bit of trying and failing. I had to get a few PSUs before I landed on my current set up: A Seasonic 1000W PSU. The fan is completely turned off most of the time, even though I have a 3090 in the system.


Maybe a dual PSU set up might be the route to go? I haven't played with it so I can't give advice, other than that it seems like a solid idea to me.

sproggit

Junior Member

Donnerstag, 25. Februar 2021, 00:25

Slowly getting there...

This is the machine pretty much silent now, except for the PSU fans...
»sproggit« hat folgendes Bild angehängt:
  • 2021-02 Idle System.png

Ähnliche Themen