• 31.05.2026, 23:47
  • Register
  • Login
  • You are not logged in.

 

InfoSeeker

Senior Member

Log Chart Display Issue

Wednesday, August 18th 2021, 3:48am

  • Added a Data Log (0b.jpg)
  • Made an Analyze Chart (0c.jpg)
  • Which displays Fail in Overview Page (0a.jpg)

sebastian

Administrator

Wednesday, August 18th 2021, 11:20am

Which setting did you choose for the time range in the charts?

InfoSeeker

Senior Member

Wednesday, August 18th 2021, 2:59pm

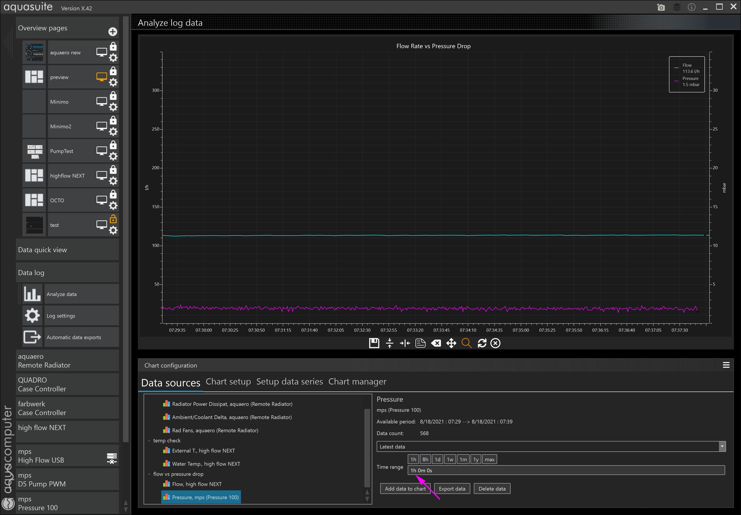
I believe the time range was 1 hour (standard for most of my charts)

I deleted and rebuilt the chart:I am going to delete the log and chart & rebuild everything.

sebastian

Administrator

Wednesday, August 18th 2021, 3:37pm

send us the file

Source code

1
C:\ProgramData\aquasuite-data\aquasuite_db.database

as a zip to:
info@aqua-computer.de

With the same settings here is everything ok.

InfoSeeker

Senior Member

Wednesday, August 18th 2021, 4:34pm

Deleting the log file and rebuilding the entire thing fixed the issue (6.jpg)

http://h8bs.com/aquasuite_db.rar