• 25.05.2026, 16:43
  • S’inscrire
  • Connexion
  • Vous n’êtes pas connecté.

 

Anomynos

Junior Member

Brauche Tipps zur Notabschaltung mit Aquaero

dimanche 28 mars 2021, 16:22

Hallo, liebe CommunityIch habe einen Aquaero 6 LT und überlege schon die ganze Zeit wie ich die Alarmeinstellungen setzen soll.
Es gibt ja in der Aquasuite unter Aquaero die Rubriken "Alarmaktionen" und "Alarmeinstellungen".

Mir ist klar, was deren Zweck ist. Ich hab aber jetzt so viele Möglichkeiten, dass ich nicht genau weiß, was ich machen soll.Zuerst einmal mein System als Überblick:

1x Aquaero 6 LT
1x Hubby 7
2x 360er Radiatoren mit je 3 PWM-Lüftern
2x Passive 3-fach PWM-Splitter
4x PWM Gehäuse-Lüfter
1x Passiv 9-fach PWM-Splitter
1x EK D5 Pumpe
1x High Flow NEXT
2x In-Line G1/4 Temp Sensor
3x Temperatursensor (beim Aquaero mitgeliefert)

Der Hub wird zur Versorgung von internen USB-Geräten wie dem Aquaero und dem High Flow NEXT verwendet.
Die Lüfter des ersten Radiators hängen zusammen am Port 1 des Aquaero.
Die Lüfter des zweiten Radiators hängen zusammen am Port 2 des Aquaero.
Die Gehäuse-Lüfter hängen gemeinsam am Port 3 des Aquaero.
Die Pumpe liefert ihr PWM-Signal am Port 4 des Aquaero. Sonst wird sie direkt mit Strom vom Netzteil versorgt.
Der High Flow Next hängt vor der CPU im Kühlkreislauf und ist am Aquaero über den Aquabus High angeschlossen.
Die In-Line Temp Sensoren messen jeweils die Temperatur des in den Radiator fließenden Kühlmittels.
Die 3 Temperatur-Fühler messen die Chipset-Tempteratur (mit Kabelbinder und WLP an der Heatpipe befestigt),
die Lufttemperatur aus dem Zentrum des Gehäuses und die Außentemperatur der vom oberen Radiator angesaugten Luft.
Die Aquasuite ist so konfiguriert, dass die Gehäuselüfter die Differenz der Innen/Außen Temperatur verwendet, um die Gehäuselüfter von 0-100% zu regeln.
Die Lüftrer der Radiatoren werden durch die Temperatur der einlaufenden Kühlflüssigkeit geregelt.

Die Chipset-Temperatur wird einfach nur gemessen.
Jetzt das entscheidende:- Der Relais-Ausgang des Aquaero ist (nach Anleitung) durch das Netzschalter-Kabel zwischen Netzschalter und Mainboard eingeschliffen.

- Der RPM-Ausgang des Aquaero ist mit dem CPU Lüfter-Port des Mainboards verbunden
Daraus ergeben sich mehrere Möglichkeiten:
1.
Ich kann den Durchfluss vom High Flow NEXT messen und alarmieren. (Durchfluss ist durchschnittlich bei 150 L/h)Aber wieso gibts da keine Grenze für die Notabschaltung? (siehe Screenshot "Hight_Flow_NEXT_Alarmeinstellungen)
Mir ist klar, dass ich mit den Flow-Werten und den zugehörigen Dropdowns selber was einstellen kann.
Aber was sind dann vernünftige Werte? Und: Ist es sinnvoll eine Notabschaltung durchzuführen wenn nur der Durchfluss auf Null ist?
Die CPU wird ja Temperatur-mässig nicht gleicht durch die Decke gehen nur weil der Flow weg ist, oder?

Vielleicht gibts ja einen guten Grund, weshalb in der Aquasuite beim Flow-Sensor keine Notabschaltung vorgesehen ist...?
2.
Ich kann zusätzlich/statt dem Flow-Meter auch die RPM der Pumpe verwenden.
Dann stellen sich aber fast die selben Fragen wie bei Punkt 1.
3.Wenn ich das Flow-Meter und die RPM der Pumpe nicht verwende, könnte ich auch die CPU-Temp auslesen.
Theroretisch kann ja die Pumpe und damit der Druchfluss ja stopppen und eventuell dauert es dann noch eine Weile bis die CPU Temp kritische Werte erreicht...
Sollte ich da dann zB. bei einem schlechten Flow Alarmieren (Summer an/aus - Dauerton) und die Notabschaltung durchführen wenn die CPU-Temp kritisch wird?
Die Abschaltung wird dann ja auch noch ein paar Sekunden dauern - Also bei welcher Temperatur soll ich dann die Abschaltung einleiten?

4.

Wie sinnvoll ist es, die GPU-Temp in die Notabschaltung miteinzubeziehen?
5.Wie soll die Notabschaltung laufen? Über das Relais und damit über den Einschaltknopf? (Mein Ausschalt-Knopf ist im Windows als Stand-By Taste konfiguriert)
Wie lange bleibt das Relais angezogen? Ich hab schon einmal wo gelesen, dass in Aquaero 5 jemand schon mal das Problem hatte, dass sich der PC nicht mehr einschalten ließ, weil der Aquaero
immer noch mit Stron versorgt war und deshalb das Relais nicht abgefallen ist.
Kann ich das Relais auch so konfigurieren, dass der PC nicht ausschaltet, sondern in Stand-By geht? Ist das sinnvoll? Das kostet ja auch Zeit bis der in Standy-By ist...
Oder/Und soll ich auch am Mainboard Bios eine Notabschaltung einstellen über das RPM-Signal am CPU-Lüfter Anschluss?
Siehe auch den Screenshot der derzeitigen Einstellungen bei den Alarmaktionen...

Was würdet ihr an meiner Stelle machen bzw. was ist allgemein guter Ton?Eine Frage am Rande: Ich sehe keinen Grund auch noch verschiedene Profile zu speichern. Könnte ich die für irgendetwas brauchen?
Mir ist klar, dass es globale Profile und gerätespezifische Profile gibt und dass ich da automatisch oder manuell umschalten kann.
Aber was für unterschiedliche Sachen könnte man da speichern? Sommer/Winter-Betrieb? Oder was für andere Gründe könnte es noch geben?

Ich hoffe, ich habe nix vergessen...
Ich weiß, es sind viele Fragen. Wer sich meiner bemüht, dem schalge ich vor, dass er in seine Anwort meinen Text einfach kommentiert...

Und egal wer sich dessen annimmt, dem danke ich schon jetzt dafür weil mir sehr wohl bewusst ist, dass es auch viel Arbeit ist, meine Fragen zu beantworten.
LG
Anomynos
Anomynos a envoyé les images :
  • High_Flow_NEXT_Alarmeinstellungen.png
  • Alarmaktionen.png
  • Flow_&_Pump.png
  • Chipset_&_Case_Temperatur_Lüfter_Leistung_Drehzahl.png
  • Radiator_Unten_Temp_Drehzahl_Leistung.png
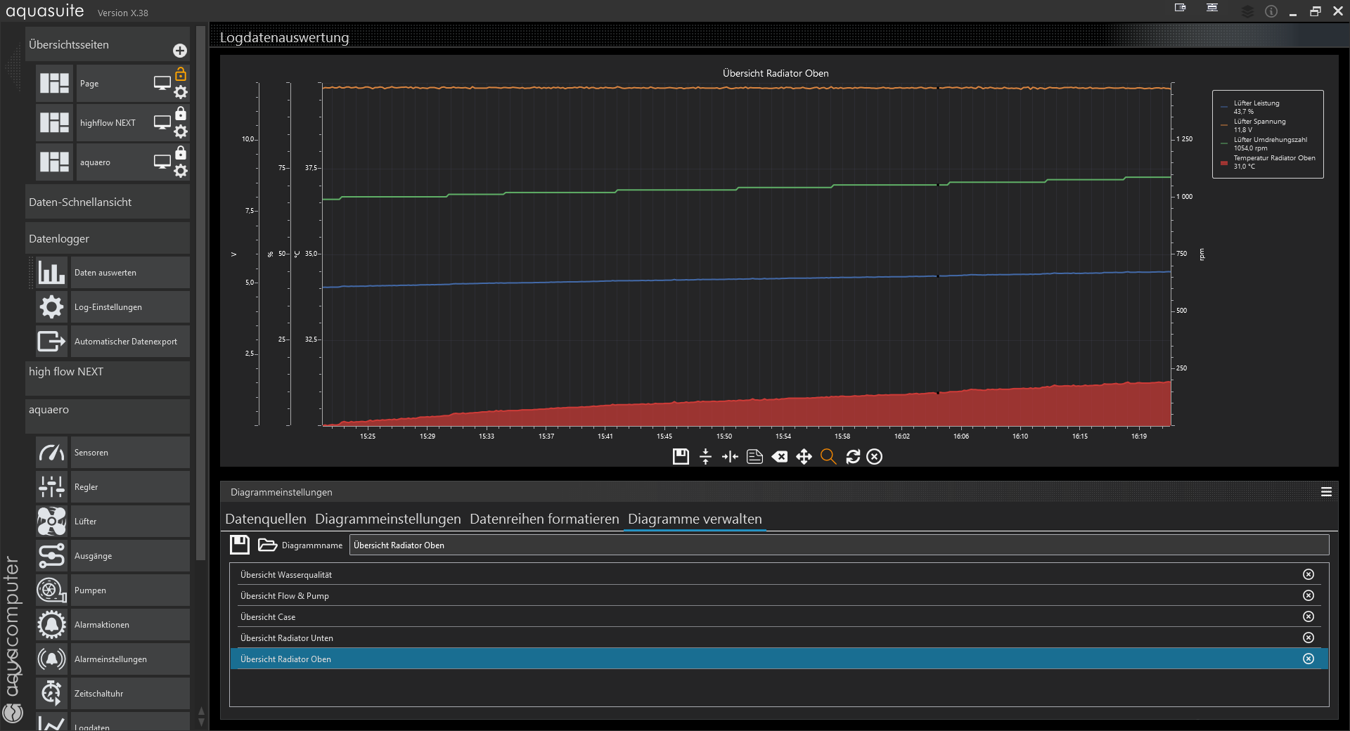
  • Radiator_Oben_Temp_Drehzahl_Leistung.png

Ce message a été modifié 3 fois. Dernière modification effectuée par "Anomynos" (28 mars 2021, 16:33)

Anomynos

Junior Member

dimanche 28 mars 2021, 16:35

Ich hab jetzt schon zum 3. Mal die Zeilenumbrüche editiert, aber jedesmal setzt er Zeilenumbrüche wo ich keine gemacht habe und löscht andere weg...
Also bitte nicht wundern...

Taubenhaucher

God

dimanche 28 mars 2021, 16:43

Schau Dir mal den Playground an, als Sysadmin sollte der ein feuchter Traum sein, unbegrenzte Möglichkeiten.

Eine sofortige Notabschaltung ist bei modernen Computern höchstens noch bei einem Leck im Kühlkreislauf zur Vermeidung eines Kurzschlusses sinnvoll, das bekommt man aber leider nicht mit bevor es zu spät ist, bei allem Anderen reicht das geregelte Herunterfahren von Windows über den Playground.
Bei den Zeilenumbrüchen hilft Chrome, nuttze ich mittlerweile für längere Posts :-)

Ce message a été modifié 2 fois. Dernière modification effectuée par "Taubenhaucher" (28 mars 2021, 16:45)

Es gibt keinen Ausweg, den ein Mensch nicht beschreitet, um die tatsächliche Arbeit des Denkens zu vermeiden.
Thomas Alva Edison (1847-1931), amerik. Erfinder

Anomynos

Junior Member

lundi 29 mars 2021, 10:12

Danke für die schnelle Antwort und Danke für den Tipp zum Playground. Ich hatte mir den zwar schon angesehen,
aber ich hab dem Punkt "Benachrichtigungen" da eher nicht so viel Aufmerksamkeit gegeben.Du hast recht. Das bietet sehr viele Möglichkeiten. Kein Wunder dass es Playground heisst. Dafür ist es aber ziemlich unscheinbar...
Das mit dem Chrome werd ich mir auch merken. Ich werde, wenn ich Zeit habe, auch den Post nochmal bearbeiten...

Das heißt, ich hab das Kabel für den Netzschalter am Relais komplett unnütz angebracht?
Und was ist mit dem RPM Signal für den CPU-Lüfter Port am Mainboard? Wird der nur benötigt, falls das MB herumzickt?
Wenn Notabschaltung nicht mehr Zeitgemäß ist, wieso wird das alles beim Aquaero Manual dann so plakativ behandelt und die Benachrichtigungen vom Playground
bekommen nicht einmal eine Überschrift damit es im Inhaltsverzeichnis auftaucht?

Und dann ist da noch ein Aspekt:
Nehmen wir an, ich lass meinen PC über Nacht laufen und die Pumpe geht ein.
Ich sitze nicht vor dem PC und irgendwas hängt beim Windows runterfahren... Der PC schaltet sich nicht aus...
Dann wäre doch die Notabschaltung über den Power-Schalter immer noch das Beste. Dem ist das egal, wenn Windows rumspinnt...

Ich geb dir zwar recht, dass in es in den meisten Fällen reichen sollte, den PC einfach automatisiert herunter zu fahren.
Aber es gibt schon noch Fälle, wo eine Notabschaltung Sinn macht.
Man könnte zB. bei einem Ausfall des Flows den PC kontrolliert herunterfahren und falls die CPU eine kritische Temperatur erreicht den Not-Aus einleiten...


Ich glaube nicht, dass ich das so simpel halten möchte, auch wenn es sehr oft besser ist, wenn etwas einfacher ist.
Trotzdem danke für den Tipp.

Taubenhaucher

God

lundi 29 mars 2021, 10:53

Der PC sollte ohne Beschädigung der CPU automatisch abschalten, wenn die Temperatur auch durch Runtertakten nicht auf erträglichem Niveau gehalten werden kann, sowas haben die CPUs früher nicht getan, die sind einfach gestorben :)
Die Grafikkarte sollte in so einem Fall nicht sehr heiss werden können, da die CPU ihr nichts mehr zum berechnen gibt.
Natürlich besteht die Möglichkeit dass Moore zuschlägt, aber ich bin Optimist :)
Das RPM Signal für den CPU Lüfterheader ist nur für Boards nötig bei denen man die Kontrolle dieses Ports nicht abschalten kann, bei halbwegs aktuellen Boards sollte Dir sowas aber nicht mehr begegnen.
Es gibt keinen Ausweg, den ein Mensch nicht beschreitet, um die tatsächliche Arbeit des Denkens zu vermeiden.
Thomas Alva Edison (1847-1931), amerik. Erfinder

Anomynos

Junior Member

lundi 29 mars 2021, 13:06

Ich hab grad versucht Informationen zum Verhalten einer Intel CPU 10. Generation zu finden, was passiert, wenn die Temperatur zu hoch steigt...
Da steht eigentlich nur lapidar, dass sie so wie du auch gesagt hast die Leitung runterregelt...
Ob die CPU durch ein Kommando auch das Mainboard zum Ausschalten veranlasst hab ich nicht gefunden...

Ich hab schon überlegt, mir die Aquasuite aufzumachen, die Temperatursensoren im Auge zu behalten und dann den Stecker der Pumpe zu ziehen
und notfalls schnell wieder anzustecken, um zu sehen, was passiert... Da würde ich auch sehen wie schnell die Temperatur steigt und wie viel Zeit ich für eine
Notabschaltung hätte... Ob ich dabei die Temp so weit treiben möchte, dass die 100° für die CPU erreicht werden um zu sehen ob er abschaltet wage ich zu bezweifeln.
Bei 100° hätt ich schon bedenken, ob die Rohre nicht leicht beginnen sich zu verformen... Der Bereich in dem sich das Plexi zu verformen beginnt ist ja von 62-260°...

Ob die Grafikkarte nix mehr zu rechnen hat... naja. Es hört sich plausibel an, was du sagst. Aber ob es dann auch wirklich so ist, ist eine andere Sache.
Um ein Optimist zu sein, müsste ich mehr Geld haben... Aber ich weiß was du meinst. Die Harware ist heutzutage ja schon so hochgezüchtet, dass man sich schon gar nicht mehr vorstellen kann, dass
eine moderne CPU heutzutage überhaupt noch einen Hitzetod sterben kann. Dann noch eher durch einen Kurzschluss wie zB durch Wasser...

Wegen dem RPM Header am MB muss ich nachsehen, ob man den im Bios deaktivieren kann.
Bei einem ASUS ROG Strix Z490 würde ich annehmen, dass es modern genug sein müsste.

LukS

Junior Member

lundi 29 mars 2021, 16:14

Bei der Intel 10. Gen sollte die TJunc 100°C sein. Kann die Temperatur nicht gehalten werden, dann gibt die CPU das Kommando zum Abschalten.
Bis zur TJunc versucht sie durch heruntertakten die Temperatur zu halten.

Wasser hat ja eine gewissen relativ schlechten Wärmeleitwert. Somit kann die Temperatur in den Schläuchen/Röhren nicht so schnell steigen, dass die Temperatur kritisch für die Röhren wird, wenn die Pumpe ausfällt. Würde Wasser die Wärme so gut abtransportieren, dann müssten wir keine Pumpen in unseren Wasserkühlungen verbauen. ;)
Sprich im CPU Kühler wird es etwas wärmer werden, aber bevor das für die Wasserkühlungskomponenten kritisch wird, wird sich die CPU schon selbst heruntertakten oder gleich abschalten.

Bei der Grafikkarte brauchst du dir auch keine sorgen machen. Sie hat die selben Mechanismen wie die CPU um Überhitzung zu vermeiden. Gleichzeitig hat sie meist eine viel höhere Kritische Temperatur. Die meisten GPUs schalten zwischen 105 und 125°C ab, wenn ich mich jetzt nicht irre.

Sollte sich der PC aufhängen, dann hat so oder so die CPU und die GPU nichts mehr zu arbeiten. Diese können somit kaum mehr Energie in wärme umwandeln. Auch da kann also die Pumpe gefahrlos ausfallen.

Heute kann eine CPU/GPU eigentlich kaum mehr durch Überhitzung sterben. Da muss man schon sehr viel Pech haben.

Taubenhaucher

God

lundi 29 mars 2021, 18:01

Mhh, da habe ich wohl meinen letzten Post nicht abgeschickt :)

Zu den Auswirkungen von ausgefallenen Pumpen und Lüftern hier mal ein PCGH Video
Bei einem so neuen Motherboard sollte es keinerlei Effekt haben wenn kein CPU Kühler angeschlossen ist, wäre dies nicht der Fall würde das Board direkt beim Booten Alarm schlagen.
Es gibt keinen Ausweg, den ein Mensch nicht beschreitet, um die tatsächliche Arbeit des Denkens zu vermeiden.
Thomas Alva Edison (1847-1931), amerik. Erfinder

Anomynos

Junior Member

mardi 6 avril 2021, 18:07

Danke für den PCGH YT Link.
Das war wirklich sehr aufschlussreich.
Ich werd mir das mit der Notabschaltung nochmal überlegen.
Mein erster Gedanke ist, dass ich mich einfach benachrichtigen lasse, wenn der Flow stoppt und eventuell nochmal wenn die CPU 75° erreichen sollte...
Wenn dann der PC auch noch lahm sein sollte, sollte ich mal die Daten auslesen und schauen was da los ist. Dann sollte ich eh schnell draufkommen.
Nachdem ich Hardtubes verwende, hab ich noch etwas mehr sicherheit als bei Schläuchen, auch wenn die eh auch recht sicher wären, solange sie gesichert sind...
Und die Pumpe sollte man eh hören, wenn sie langsam den Geist aufgibt...
Danke auch jeden Fall.
Ich denke ich hab da von früher noch so im Hinterkopf, dass man da vorsichtig sein sollte...
Kann mich noch erinnern, wie ich meine erste WaKü in einem Athlon 64 gehabt habe. Das ist ja schon Ewigkeiten her...
Die Chips und Verbindungen haben heutzutage schon viel höhere Verlässlichkeit.
Und zwischen damals und heute hab ich auch eine Zeit lang auf AIO gesetzt, aber damit ist jetzt Schluss.
Hat halt alles Vor und Nachteile. AIO ist billiger, leichter in Betrieb zu nehmen und ich denke auch sicherer.
Leider kann man die meisten nicht nachfüllen und wenn was ist, hat man oft keine andere Wahl als sie komplett zu tauschen.
Dafür gestaltet sich der Tausch einer GraKa bei einer Cutom natürlich auch eher komplizierter. naja.
Wie gesagt. Danke für den Input. ;)