• 13.02.2026, 14:18
  • Registrieren
  • Anmelden
  • Sie sind nicht angemeldet.

 

Lieber Besucher, herzlich willkommen bei: Aqua Computer Forum. Falls dies Ihr erster Besuch auf dieser Seite ist, lesen Sie sich bitte die Hilfe durch. Dort wird Ihnen die Bedienung dieser Seite näher erläutert. Darüber hinaus sollten Sie sich registrieren, um alle Funktionen dieser Seite nutzen zu können. Benutzen Sie das Registrierungsformular, um sich zu registrieren oder informieren Sie sich ausführlich über den Registrierungsvorgang. Falls Sie sich bereits zu einem früheren Zeitpunkt registriert haben, können Sie sich hier anmelden.

Quad2000

Junior Member

LT6 Lüfter aus nicht möglich

Sonntag, 12. Dezember 2021, 18:10

Hallo zusammen,

ich habe an meiner 6LT div. Lüfter angeschlossen. Ich schaffe es aber leider nicht, dass die Lüfter aus gehen. Die laufen immer auf der minimalen Drehzahl. Wenn ich über egal welchen Regler auf 0% runter gehe, laufen die sofort bei 100%. Was mache ich in meinen Einstellungen falsch? Kann mir da jemand helfen? Meine Suche im Forum hat leider nichts gefunden. Wenn Ihr was findet dann sehr gerne den Link weiter geben. ich lese mich dann sehr gerne selber ein.

Grüße und ein schönen Sonntag
»Quad2000« hat folgende Dateien angehängt:
  • Regler.jpg (123,37 kB - 234 mal heruntergeladen - zuletzt: 10. Februar 2026, 03:15)
  • Lüfter.jpg (139,63 kB - 244 mal heruntergeladen - zuletzt: 8. Februar 2026, 08:50)

Germanium

unregistriert

Sonntag, 12. Dezember 2021, 20:01

Du musst bei der Lüfterkonfiguration den Haken bei "Minimalleistung halten" rausgehen, damit er ausgeht.

Quad2000

Junior Member

Montag, 13. Dezember 2021, 06:44

Moin Germanium,

vielen Dank für die Antwort aber das hilft leider nicht bei mir. Das habe ich auch schon getestet (mit Neustart). Auch wenn der Haken draußen ist, dreht der Lüfter auf max. hoch sobald ich den Regler auf 0 setze.

Grüße und ein guten Start in die neue Woche

Germanium

unregistriert

Montag, 13. Dezember 2021, 06:58

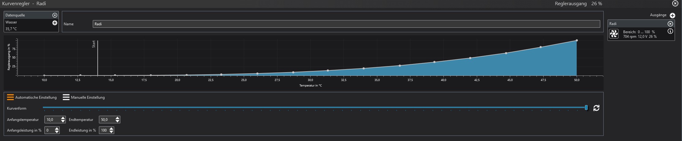
Ah, jetzt sehe ich den Fehler (habe meinen vorherigen Beitrag am Handy auf der Arbeit getippt...). Der ist im Kurvenregler drin. Dieses Lineal mit der Kennzeichnung Start steht auf 14°C. Da das Wasser bei dir aber 35°C warm ist, dreht die Regelung die Lüfter sofort auf Vollgas auf. Verschiebe dieses Lineal auf eine höhere Temperatur, dann sollte das nicht mehr vorkommen.

sebastian

Administrator

Montag, 13. Dezember 2021, 07:46

Die Minimalleistung darf bei PWM Lüftern NIE auf 0% sein, 5..10% ist das minimum.
Stelle bei Kurvenregler die Anfangstemperatur auf 30°C und die endtemperatur auf 45°C.

Quad2000

Junior Member

Montag, 13. Dezember 2021, 08:37

Wenn ich das richtig verstehe, lässt die Aquacomputer Software / Hardware nicht zu, die PWM Lüfter aus zu schalten. Ist das soweit korrekt?

@Sebatsian: kannst du mir bitte erklären warum? Bin gelernter Elektroniker und mich würden die technischen Hintergründe dazu sehr interessieren :D. Vielen dank schon mal für die Hilfe!

sebastian

Administrator

Montag, 13. Dezember 2021, 08:47

Wenn ich das richtig verstehe, lässt die Aquacomputer Software / Hardware nicht zu, die PWM Lüfter aus zu schalten.
doch, wenn die Lüfter OHNE aktiven Splitter direkt am Gerät hängen und richtig eingestellt sind.
Wie man das aquaero einstellt ist in der PDF Anleitung: https://aquacomputer.de/handbuecher.html erklärt.

Hier was zum lesen:
https://web.archive.org/web/201107260624…re_PWM_Spec.pdf

Seite 14, 3.3: Fan Speed Response to PWM Control Input Signal

Quad2000

Junior Member

Montag, 13. Dezember 2021, 19:29

Vielen Dank Sebastian! Der Tipp mit dem aktiven Splitter war der richtige. Das ist bei mir das Problem oder auch die Lösung :thumbsup:

Danke auch für für die technische Info zum PWM. Die werde ich mir genau anschauen. Finde das Thema sehr interessant :thumbup:

Ähnliche Themen