• 04.02.2026, 01:58
  • Registrieren
  • Anmelden
  • Sie sind nicht angemeldet.

 

Lieber Besucher, herzlich willkommen bei: Aqua Computer Forum. Falls dies Ihr erster Besuch auf dieser Seite ist, lesen Sie sich bitte die Hilfe durch. Dort wird Ihnen die Bedienung dieser Seite näher erläutert. Darüber hinaus sollten Sie sich registrieren, um alle Funktionen dieser Seite nutzen zu können. Benutzen Sie das Registrierungsformular, um sich zu registrieren oder informieren Sie sich ausführlich über den Registrierungsvorgang. Falls Sie sich bereits zu einem früheren Zeitpunkt registriert haben, können Sie sich hier anmelden.

Blacky0618

Full Member

Diverse Fragen zu Übersichtsseite Aquasuite & Aquaero Steuerung

Montag, 25. November 2024, 20:40

Der Winter ist da und das ist die Perfekte Zeit für Indoor-Spielereien.


Bin gerade dabei wieder an meinem System zu feilen, aber bei zwei Punkten klemmts noch:
1. Aquasuite ÜbersichtsseiteMittlerweile hab ich die Darstellung der Übersichtsseite etwa so hinbekommen, wie ich mir das vorgestellt habe - noch nicht richtig schön, aber erstmal zweckmäßig.

Gibt es eine Möglichkeit auch die Sensorwerte zu verdrehen (bei den Balkendiagrammen funktioniert das ja)?2. Ich habe ein kleines Problem mit zwei meiner Lüfter
Ich habe alle meine Lüfter per PWM-Signal angesteuert (jeder Lüfter hat einen eigenen Ausgang mit PWM-Signal).
Bei den zwei Lüftern jeweils am Aquzaero-Ausgang 4 bestehen folgende Probleme:
Der erste Lüfter fängt bei Systemstart erst Mal auf 100 % an zu laufen. Sobald Winbdows hochgefahren ist beruhigt er sich wieder.
Der zweite Lüfter lässt sich nicht wirklich regeln. Erst Mal passiert gar nichts, ab einem gewissen Reglerausgang fährt er dann dierkt auf ca. 2600 Umdrehungen hoch.
Bei Bedarf kann ich gerne Screenshots von den Einstellungen hochladen.
Hat hier jemand eine Idee, woran das liegen kann?
Folgendes hab ich beim letzten Lüfter schon probiert.
Kabel getauscht
Über Mainboard BIOS angesteuert
Grundsätzlich lässt sich der Lüfter gut regeln, einen Defekt würde ich daher ausschließen, ebenso ein defektes Kabel.
In der Anleitung fürs Aquqero0 habe ich gelesen, dass der vierte Lüfterausgeng wohl eine Besonderheit mit sich bringt.
Nach meinem Verständnis betrifft das aber nur Aquaero 5 - ich habe zwei 6er verbaut.
Für Hilfestellungen wär ich dankbar.
MFG Blacky

sebastian

Administrator

Dienstag, 26. November 2024, 07:20

Beim aquaero 6 kannst du jeden Ausgang zwischen PWM und Spannungsgesteuert einstellen. Beim 5er geht das nicht.
Poste doch mal Screenshots von den Lüfterienstellungen und den Reglereinstellungen + einen genauen Typ der Lüfter.

Blacky0618

Full Member

Dienstag, 26. November 2024, 16:54



Anbei die gewünschten Screenshots von den Einstellungen. Eigentlich sind die alle mehr oder weniger identisch.
Bei Aquaero 2 hab ich mit und ohne PWM geknippst. Leistungsgesteuert (auch Drehzahlgesteuerr) Null, PWM fast 100 % Drehzahl.Die Vierer Lüfter sind beide Noctua NF A14 Industrial PPC 3000 PWM
Der Rest sind Noctua NF F12 Industrial PPC 3000 PWM (Hier läuft alles wie gewünscht)
LG Blacky

Dieser Beitrag wurde bereits 1 mal editiert, zuletzt von »Blacky0618« (26. November 2024, 17:11)

Blacky0618

Full Member

Dienstag, 26. November 2024, 17:08

... ich hab gerede nochmal in die technischen Daten geschaut:
Die 12er sollten sich demnach auf 20%, bzw. 750 1/min
Die 14er sollten sich demnach auf 20%, bzw. 800 1/min
runterregeln lassen.
Muss ich die Vorgabe dann im Regler angeben?
Bei den kleinen funktionierts auch so.

Blacky0618

Full Member

Dienstag, 26. November 2024, 19:15

Ich habe nochmal probiert, scheinbar lag es bei dem einen Lüfter doch am Kabel.
Mit einer anderen Strippe kommt Aquaero 2 Lüfter 4 im PWM-Betrieb sogar deutlich unter die Herstellerangabe und tuckert schön leise.
Bleibt noch das Problem mit dem Gehäuselüfter (Aquaero 1 Lüfter 4).
Da der nach dem Hochfahren schön niedrig dreht kanns eigentlich nicht an der Kabelverbindung liegen?

sebastian

Administrator

Dienstag, 26. November 2024, 20:27

Bleibt noch das Problem mit dem Gehäuselüfter (Aquaero 1 Lüfter 4).
Was ist das für ein Lüfter? Leistungsgesteuert (Spannung) wird sich da bei 1.4V nicht viel drehen.

Blacky0618

Full Member

Dienstag, 26. November 2024, 21:26


Das Probllem bei dem 140er Lüfter konnte ich beheben indem ich Provisorisch ein anderes Kabel verwendet habe. Hiermit lässt er sich per ÜWM sogar auf ca. 10 % herunterregeln.
Ich vermute das PWM-Signal kam nicht durch.

Bei den beiden 140ern (Anschlüsse 4) handelt es sich um diesen Typ:

Das Problem besteht aber noch bei dem anderen Lüfter. dieser ist der einzige von 8 der bei Systemstart voll hoch dreht, Sobald Windows dann da ist regelt der auch.
Schön wär, wenn der auch beim Start langsam bis garnicht läuft.

sebastian

Administrator

Mittwoch, 27. November 2024, 07:34

Das Problem besteht aber noch bei dem anderen Lüfter. dieser ist der einzige von 8 der bei Systemstart voll hoch dreht, Sobald Windows dann da ist regelt der auch.
Schön wär, wenn der auch beim Start langsam bis garnicht läuft.
Dann post doch die einstellungen von dem Kanal der Probleme macht und alle nötigen Infos. So ist die info das da irgend ein Problem ist recht sinnlos.

Und bei deinem Kanal 4 was es eine FALSCHE Einstellung, vergleiche mal deine Einstellungen.

Blacky0618

Full Member

Mittwoch, 27. November 2024, 13:52

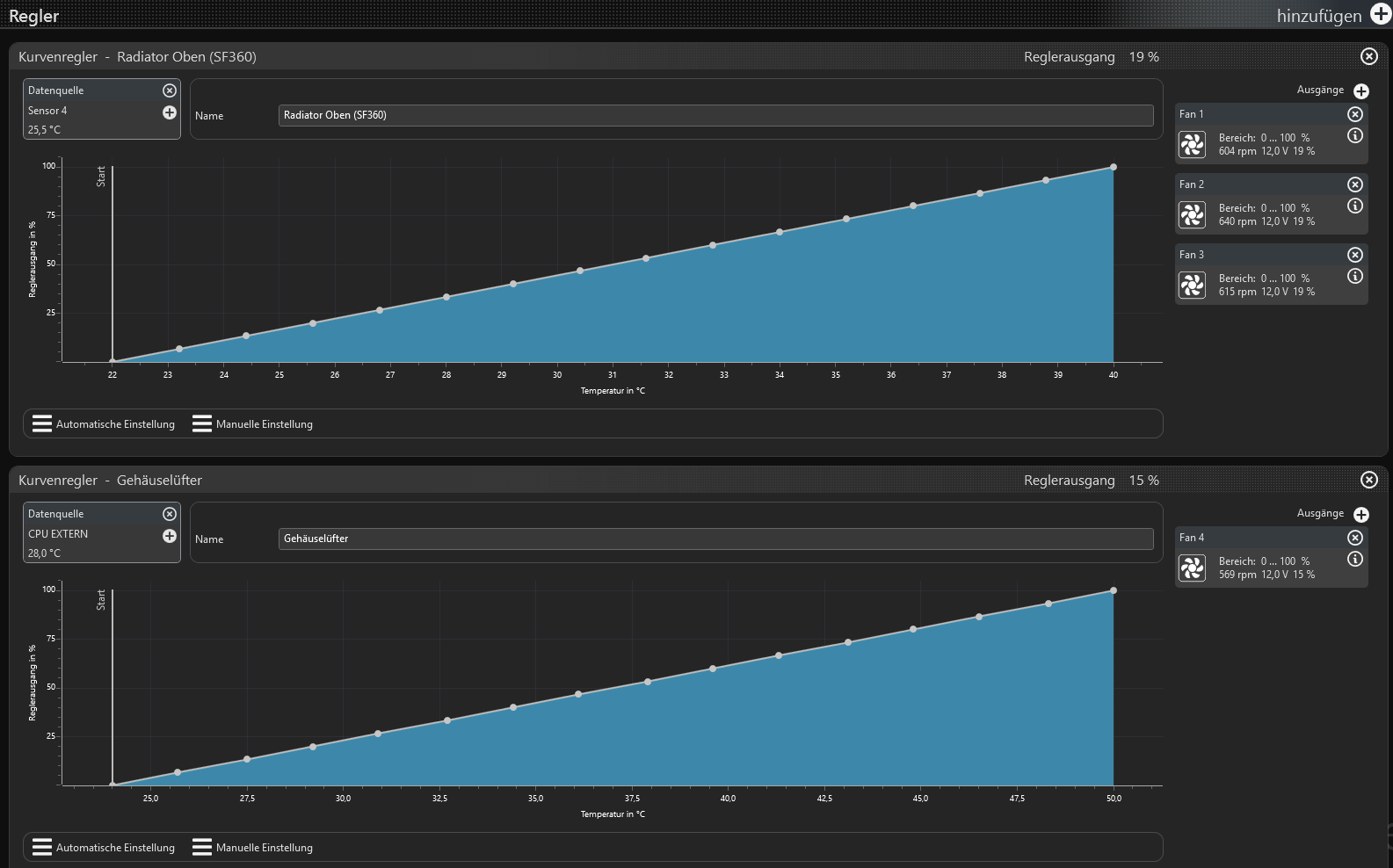
Hier nochmal die aktuellen Einstellungen:

Normalbetrieb läuft jetzt (nach Kabeltausch) alles optimal.
Lediglich beim Systemstart brummt der Gehäuse-Lüfter an Kanal 4 / Aquaero 1 bei schätzungsweise 100 %
Nach dem Hochfahren regelt er super.
Startboost hab ich keinen eingestellt.
Ansonsten sehe ich bei meinen Einstellungen keinen Unterschied (außer, dass der Gehäuselüfter 10°C mehr Regelbereich hat).

sebastian

Administrator

Mittwoch, 27. November 2024, 14:24

Wo kommt denn der Sensor "CPU Extern" her?
Wenn das ein Softwaresensor ist hat der beim Systemstart noch keinen wert und der Regler gibt 100% aus bis ein Wert übertragen wird.

Blacky0618

Full Member

Mittwoch, 27. November 2024, 15:10

... Das ist tatsächlich ein Softwaresensor.
Der hängt am Vision-Modul vom Kuplex Kryos und ist nach draußen ins Gehäuse geführt.

Wähle ich einen der Temperatrur-Sensoren direkt am Aquaero startet der Rechner schön leise - Problem gelöst! :thumbsup:

Danke!
Ist wahrscheinlich nicht möglich, trotzdem stelle ich nochmal die Frage:
Sensorwerte in der Übersichtsseite drehen geht vermutlich nicht?

LG Blacky

sebastian

Administrator

Mittwoch, 27. November 2024, 20:04

Sensorwerte in der Übersichtsseite drehen geht vermutlich nicht?
?? was meinst du?
Auf den übersuchten kann man fast alles machen. Nur ist das meist etwas arbeit weil es komplexer ist.
Lege dir mal eine neue Seite an und schaue Dir die Templates an, Da ist vieles drin was man ändern und nutzen kann.

Blacky0618

Full Member

Sonntag, 1. Dezember 2024, 18:22

Im Prinzip suche ich eine Möglichkeit Die Anzeige von Sensorwerten zu drehen (z.B. Temperatur von Sensor x).
Ich stelle mir das so ähnlich vor wie bei einem Textfeld in Word, wo Man Man das Felt um x Grad drehen kann.
In der Aquasuite hab ich eine solche Option aber nicht gefunden - geht wohl dann nicht ohne tief in dei Programmierung einzusteigen.