Sie sind nicht angemeldet.
Lieber Besucher, herzlich willkommen bei: Aqua Computer Forum. Falls dies Ihr erster Besuch auf dieser Seite ist, lesen Sie sich bitte die Hilfe durch. Dort wird Ihnen die Bedienung dieser Seite näher erläutert. Darüber hinaus sollten Sie sich registrieren, um alle Funktionen dieser Seite nutzen zu können. Benutzen Sie das Registrierungsformular, um sich zu registrieren oder informieren Sie sich ausführlich über den Registrierungsvorgang. Falls Sie sich bereits zu einem früheren Zeitpunkt registriert haben, können Sie sich hier anmelden.
unti20
unregistriert
) nicht nachvollziehen kann.
Natsu83
Full Member



unti20
unregistriert
Ok, diese Passage hatte ich dann wohl doch nicht genau gelesen.In der Praxis kommt es je nach Größe des Systems zwischen Stunden bis hin zu Tagen zu einer
Anpassung des Unterdruckes durch LEAKSHIELD. Dies hängt vom LEAKSHIELD zur Verfügung
stehenden Luftvolumen, den Temperaturschwankungen und der Dichtigkeit des Systems ab.
Burnout_Student
Junior Member


) auf dem auch per Gewinde oben der LS montiert ist.Am ersten Tag habe ich auch die Druckgrenzen manuell eingestellt auf ca 300mbar, da LS im Automodus 400+ mbar erzeugt hat und ich in meinem alten Radiator ein leichtes Knacken wahrnahm. (Wie bei einer Heizung)Dieser Beitrag wurde bereits 3 mal editiert, zuletzt von »Burnout_Student« (3. August 2021, 22:27)
Nacer
Junior Member


unti20
unregistriert
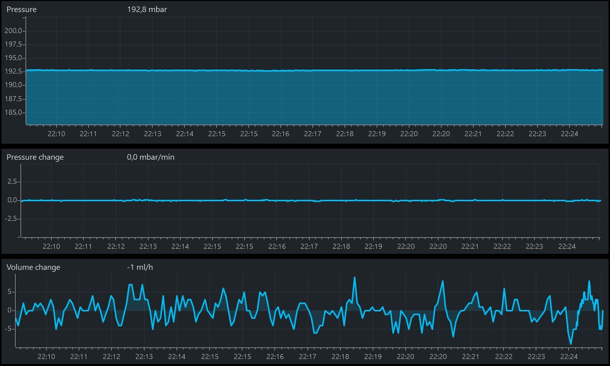
Genau das Problem habe ich ja auch wie beschrieben. ml/h Verlust von 100 ml/h hatte ich jetzt so noch nie, der schwankt meist bei so 10-50 ml/h.Ich hatte dann nach dem einpendeln auch immer so um die 0,2 bis 0,5 mbar/min Verluste aber kein Flüssigkeitsverlust.
Er zeigt zwar auch einge ml/h mal an bis zu 100ml/h aber immer nur temporär, in der Summe ist das immer bei 0 +-5ml/h
Den Automodus kann ich aufgrund der vielen Pumpen und somit nicht unterstützen Berechnungsgrundlagen (zumindest laut Assistent) nicht nutzen.Habe am Tag darauf nochmal den Automodus testen wollen und nun berechnet der LS nur noch 200mbar (bei der Aquastream mit 157mbar sollte das denke ich reichen).
Bei 200mbar ist jetzt allerdings so gut wie kein Verlust mehr vorhanden, also vielleicht 0,5 mbar/h.
Manchmal steigt sogar die Unterdruckanzeige wieder leicht, verstehe das nicht genau da er nicht pumpt aber nehme an das sind Schwankungen.
Also sobald sich bei mir die Wassertemp um ein paar °C ändert ist das schon extrem merkbar, dann hab ich teilweise 0,0-1,1 mbar/min, sehr kurios.Vorallem beim Spielen merkt man diese Schwankungen extrem.Aufjedenfall scheint es bei geringeren Unterdrücken stabiller zu sein (auch irgendwie logisch).
Bei deinem vielen Pumpen weiß ich aber nicht ob du das so umsetzen kannst, allerdings laufen die ja bestimmt auch nicht auf 100% ?
Ah ok, das hat mich nämlich schon gewundertDer Unterdruck steigt wieder an wenn die Temperaturen sinken,genauso fällt auch der Unterdruck wenn die Temperaturen steigen. Sind im Grunde also keine Schwankungen, leakshield misst einfach viel zu genau. Das kann ein schnell mal verunsichern(-:
. Danke für die Erklärung, hab ich wohl in Physik damals nicht gut genug aufgepasst

Ok, alles klar, danke für die Bestätigung, dass das jetzt nichts super duper außergewöhnliches ist.Einmal pro Tag nachpumpen ist relativ normal, alle 2-3h regelmäßig ist etwas viel. Wir haben auch Systeme die nur einmal pro Woche nachpumpen.
Den AGB habe ich schon auch in Verdacht, hätte ja gerne euren AGB genommen dafür, aber hab keinen gefunden der zu kaufen war (zumindest ohne D5 Anhängsel unten dran :/).Allerdings würde ich Dir empfehlen den AGB einmal genauer zu prüfen. Da würde ich am Deckel starten und mal ein wenig Silikonfett an die Dichtung machen. Aus unserer Kentniss ist der Bajonett-Verschluss anfällig für Undichtigkeiten. Gleiches kann auch bei den Dichtungen an der Glasröhre helfen.
Man bekommt die Systeme schon sehr dicht mit langen Intervallen bis zum Nachpumpen. Aber es erfordert genaues eingrenzen und beheben der undichten Stellen. Ich finde aber der Aufwand lohnt sich.
.Dieser Beitrag wurde bereits 1 mal editiert, zuletzt von »m4jestic« (5. August 2021, 10:17)
unti20
unregistriert
Wie meinst du das?Ich kann dir den sehr guten Tipp geben JEDEN einzelnen Anschluss am Gewinde mit einem Stück Teflonband zu versehen.
Dann würde ich auch einen reinen Drucktest machen.Da du dafür dein kompletes System demontieren musst, könntest du das direkt zum Anlass nehmen, die Dichtigkeit im leeren System zu testen - entweder mittels Drucktester oder Leakshield.

Optimal ist das sicher alles nicht mit den CPC, aber der Durchfluss wird mit diesen kaum gebremst, Koolance ist auch noch sehr gut, aber der Rest ist unbrauchbar....Die CPC Kupplung wird denke ich ok sein - auch wenn das nicht gerade optimal ist.
Bei Deinem AB meine ich mit Bajonett den Deckel. Diesen einfach mal abnehmen und Silikonfett an die Dichtung. Alternativ auch an die verschraubten Dichtungen der Glasröhre.
unti20
unregistriert
Danke für den Tipp!!!! Ich weiß jetzt nicht woran es lag, ich hab beide Dichtungen (oben und unten) mit LiquiMoli Silikonfett eingeschmiert und nochmal richtig heftig verschraubt und angezogen.Bei Deinem AB meine ich mit Bajonett den Deckel. Diesen einfach mal abnehmen und Silikonfett an die Dichtung
. Aber selbst da pegelt es sich wieder sauber ein.
-