• 05.11.2025, 22:12
  • Registrieren
  • Anmelden
  • Sie sind nicht angemeldet.

 

InfoSeeker

Senior Member

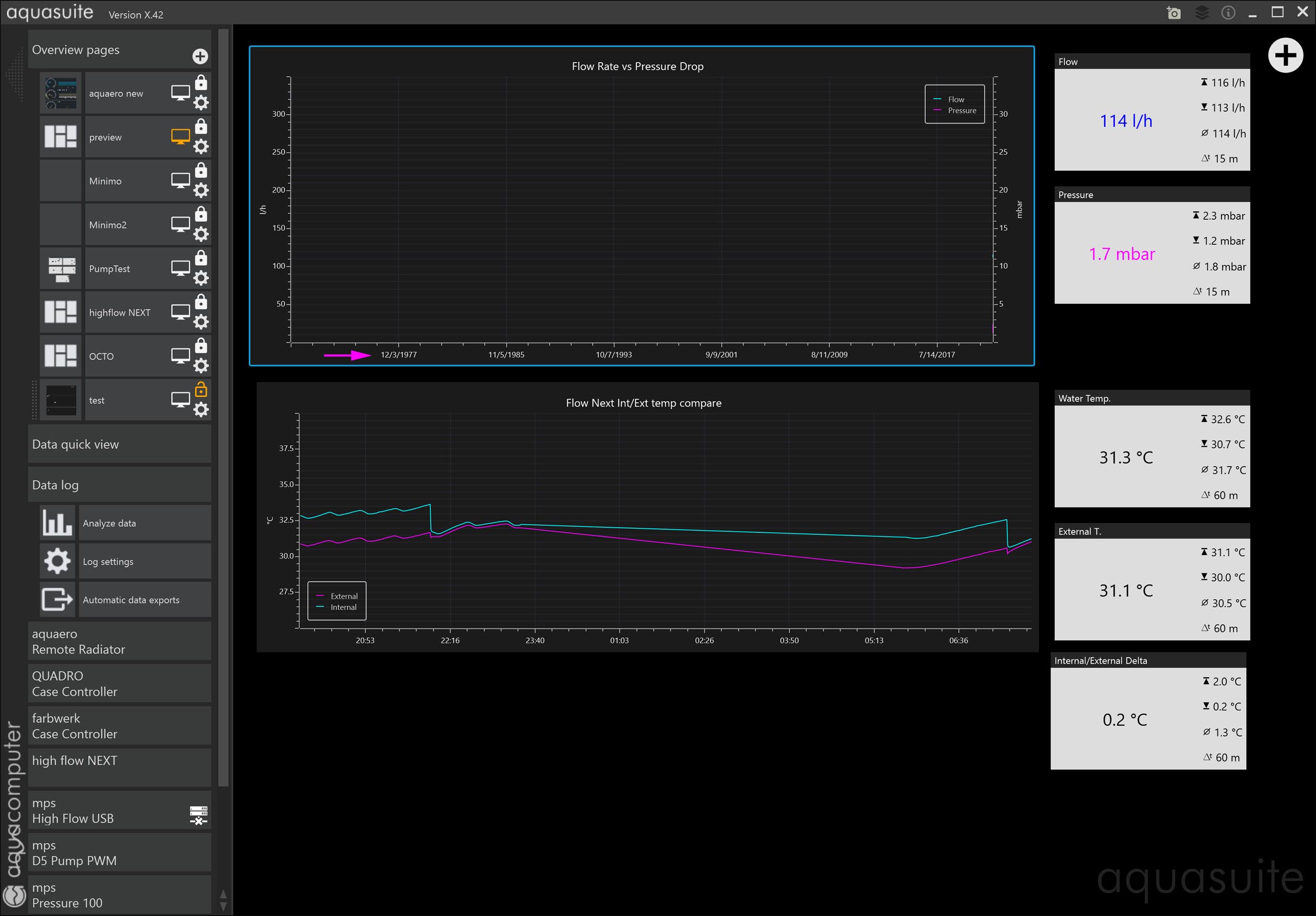
Log Chart Display Issue

Mittwoch, 18. August 2021, 03:48

  • Added a Data Log (0b.jpg)
  • Made an Analyze Chart (0c.jpg)
  • Which displays Fail in Overview Page (0a.jpg)

sebastian

Administrator

Mittwoch, 18. August 2021, 11:20

Which setting did you choose for the time range in the charts?

InfoSeeker

Senior Member

Mittwoch, 18. August 2021, 14:59

I believe the time range was 1 hour (standard for most of my charts)

I deleted and rebuilt the chart:I am going to delete the log and chart & rebuild everything.

sebastian

Administrator

Mittwoch, 18. August 2021, 15:37

send us the file

Quellcode

1
C:\ProgramData\aquasuite-data\aquasuite_db.database

as a zip to:
info@aqua-computer.de

With the same settings here is everything ok.

InfoSeeker

Senior Member

Mittwoch, 18. August 2021, 16:34

Deleting the log file and rebuilding the entire thing fixed the issue (6.jpg)

http://h8bs.com/aquasuite_db.rar