Sie sind nicht angemeldet.
Lieber Besucher, herzlich willkommen bei: Aqua Computer Forum. Falls dies Ihr erster Besuch auf dieser Seite ist, lesen Sie sich bitte die Hilfe durch. Dort wird Ihnen die Bedienung dieser Seite näher erläutert. Darüber hinaus sollten Sie sich registrieren, um alle Funktionen dieser Seite nutzen zu können. Benutzen Sie das Registrierungsformular, um sich zu registrieren oder informieren Sie sich ausführlich über den Registrierungsvorgang. Falls Sie sich bereits zu einem früheren Zeitpunkt registriert haben, können Sie sich hier anmelden.
Remayz
Senior Member




cptninc
Full Member



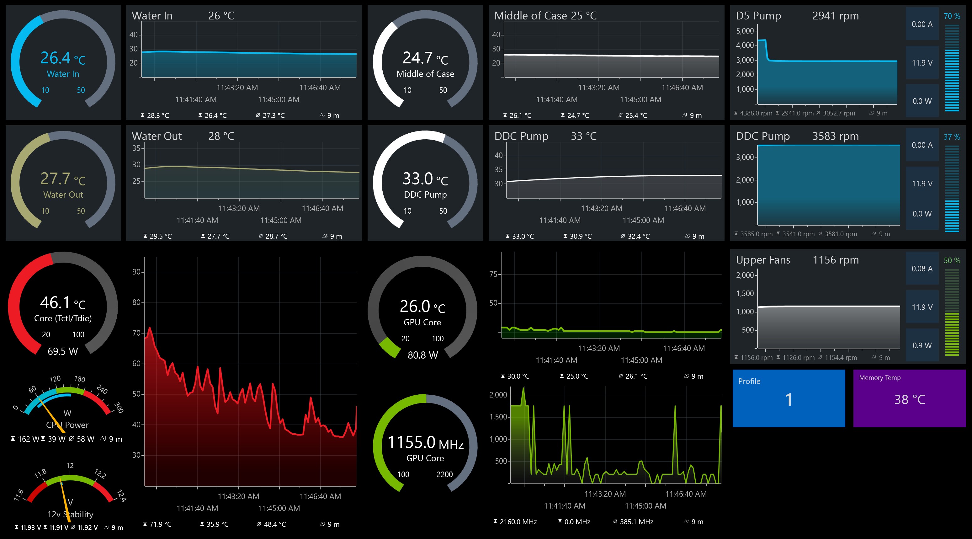
Bought the 70cm temp sensorand connect to the back of highflow NEXT. Run the thermistor to the bottom front of the case below the front intake fans. There are enough holes under the P600s PSU shroud if you don't use drive cages.Hey, great thread. Will be making my own control panel soon.
Love that ‘Ambient’ readout. How do you do an ambient measurement? Put a wired sensor just outside the case?
Remayz
Senior Member




pagusas
Junior Member


Dieser Beitrag wurde bereits 2 mal editiert, zuletzt von »pagusas« (29. Juli 2022, 18:52)
alexkyriak
Full Member



Remayz
Senior Member




WinstonWoof
Full Member



I have some questions spring to mind reading this very interesting thread.
1. How do people display thier dashboards? In a window? Desktop mode? How big?
Thanks guys![]()
Dieser Beitrag wurde bereits 1 mal editiert, zuletzt von »WinstonWoof« (30. Juli 2022, 09:24)
-