• 23.02.2026, 04:27
  • Registrieren
  • Anmelden
  • Sie sind nicht angemeldet.

 

Teasuti

Junior Member

Where do I set the precision of the sensor data in the overview pages?

Montag, 12. August 2024, 19:37

Hi guys,
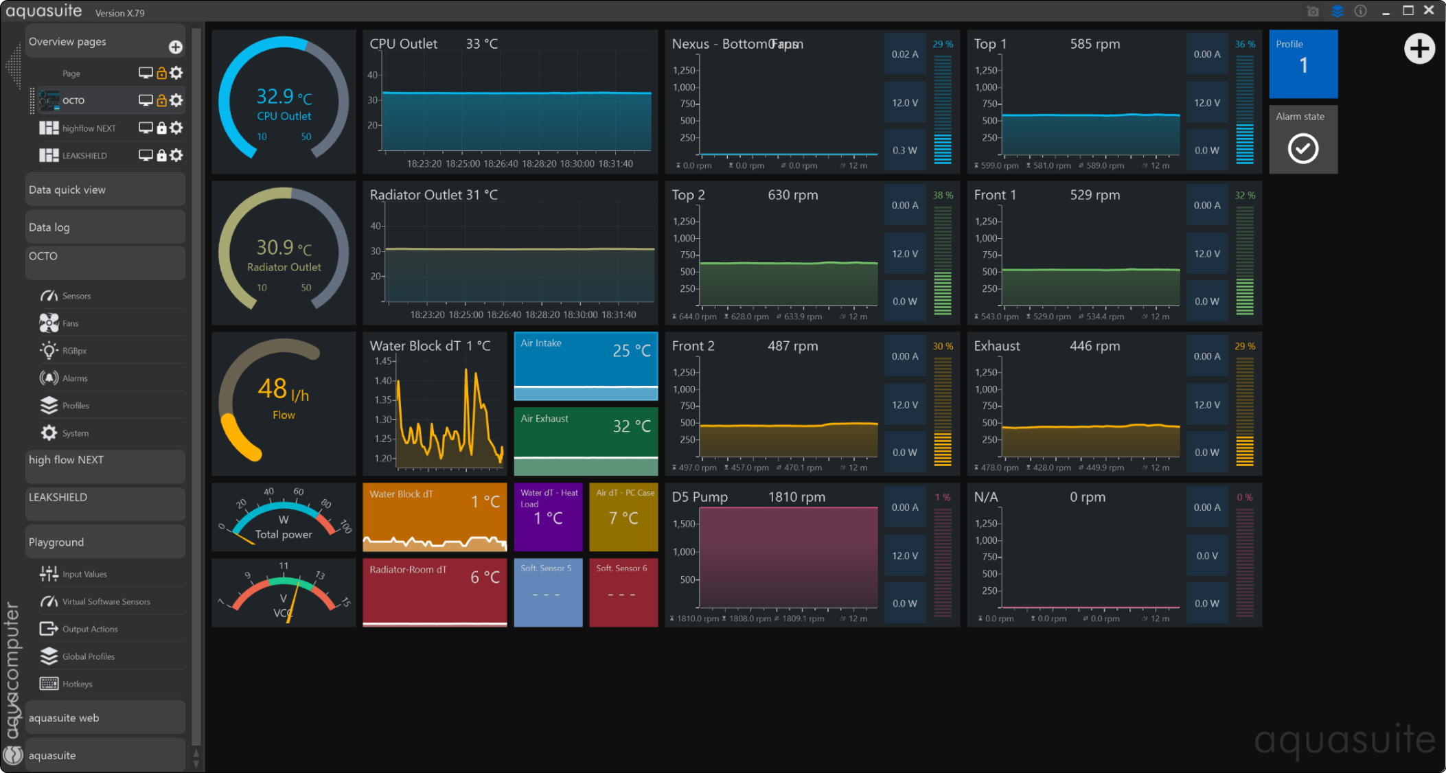
I can't seem to figure out how can I set the any of the temperature sensors - virtual or physical - to show the fractions.
It rounds it to the nearest integer, which is pretty annoying. Especially when I tried to average out the mBar/min leakage indicator and in the
Playground it calculates in two digits precision, only to show a steady zero for an output of "0.17". Useless.
Thanks!

sebastian

Administrator

Montag, 12. August 2024, 21:06

you have to edit the elements.
you can adjust everything absolutely freely.


Zitat

<MultiBinding Converter="{StaticResource UnitConverter}" ConverterParameter="0">
set the parameter to 2, then you have 2 digits in your view

Teasuti

Junior Member

Montag, 12. August 2024, 21:11

Uhm, I'm not big on HTML code, but I couldn't see anything in the script of the elements that suggests a setting of fractions.
Could you show me how, please?

Teasuti

Junior Member

Montag, 12. August 2024, 21:18

Same goes for the Virtual Sensors.
The calculations seem to happen in floating points, but the Overview just rounds it to the nearest integer. Why?
I'd like to request a setting of precision (how many digits after the point), instead of assigning a fake unit.

Teasuti

Junior Member

Montag, 12. August 2024, 22:44

Zitat

set the parameter to 2, then you have 2 digits in your view

Oh, I didn't realize this was an example. I overlooked everything after the first paragraph. Thanks, this did the trick.
Not sure if there's one for the Sensor tab views. Those don't have HTML editors.

InfoSeeker

Senior Member

Dienstag, 13. August 2024, 01:28

Quick TUTORIAL on setting decimal accuracy for components on a display page.

sebastian

Administrator

Dienstag, 13. August 2024, 07:22

All overviews in the aquasuite are examples only.
The pages are intended to be individually adapted to your own ideas.
All you have to do is click on the lock symbol and then you can customize each page as you wish.


Zitat

Same goes for the Virtual Sensors.
The calculations seem to happen in floating points, but the Overview just rounds it to the nearest integer. Why?
I'd like to request a setting of precision (how many digits after the point), instead of assigning a fake unit.
you have to customize each element the way you want it. To do this, there is a context menu with the right mouse button. (when you in edit mode)

Teasuti

Junior Member

Dienstag, 13. August 2024, 12:20

Quick TUTORIAL on setting decimal accuracy for components on a display page.
Thanks!
I noticed that if add one from scratch, there's a slider for it.
But customizing one from scratch is a bit over my head, so I just copied the default indicators from the pages of the devices.
Those are not customizable in that way, they only have an HTML editor. Which is fine, Seb's trick worked like a charm.

But is there a way to set decimal accuracy for the Virtual Sensors if the output doesn't have any unit assigned to it? Perhaps by editing some files in Aquasuite?

sebastian

Administrator

Dienstag, 13. August 2024, 12:26

you cant set the decimal places. You can only set up the secimal places in your overview pages.

Teasuti

Junior Member

Dienstag, 13. August 2024, 12:41

Thank you Sebastian!
I think it shouldn't cause any inaccuracy further down the line. The charts seem to display the Pressure Change with plenty of precision,
so I guess the variables are defined and stored in floating points and evaluated as such if sent to the controllers as Software Sensors, right?