• 03.01.2026, 11:45
  • Registrieren
  • Anmelden
  • Sie sind nicht angemeldet.

 

Lieber Besucher, herzlich willkommen bei: Aqua Computer Forum. Falls dies Ihr erster Besuch auf dieser Seite ist, lesen Sie sich bitte die Hilfe durch. Dort wird Ihnen die Bedienung dieser Seite näher erläutert. Darüber hinaus sollten Sie sich registrieren, um alle Funktionen dieser Seite nutzen zu können. Benutzen Sie das Registrierungsformular, um sich zu registrieren oder informieren Sie sich ausführlich über den Registrierungsvorgang. Falls Sie sich bereits zu einem früheren Zeitpunkt registriert haben, können Sie sich hier anmelden.

aveamurechi

Junior Member

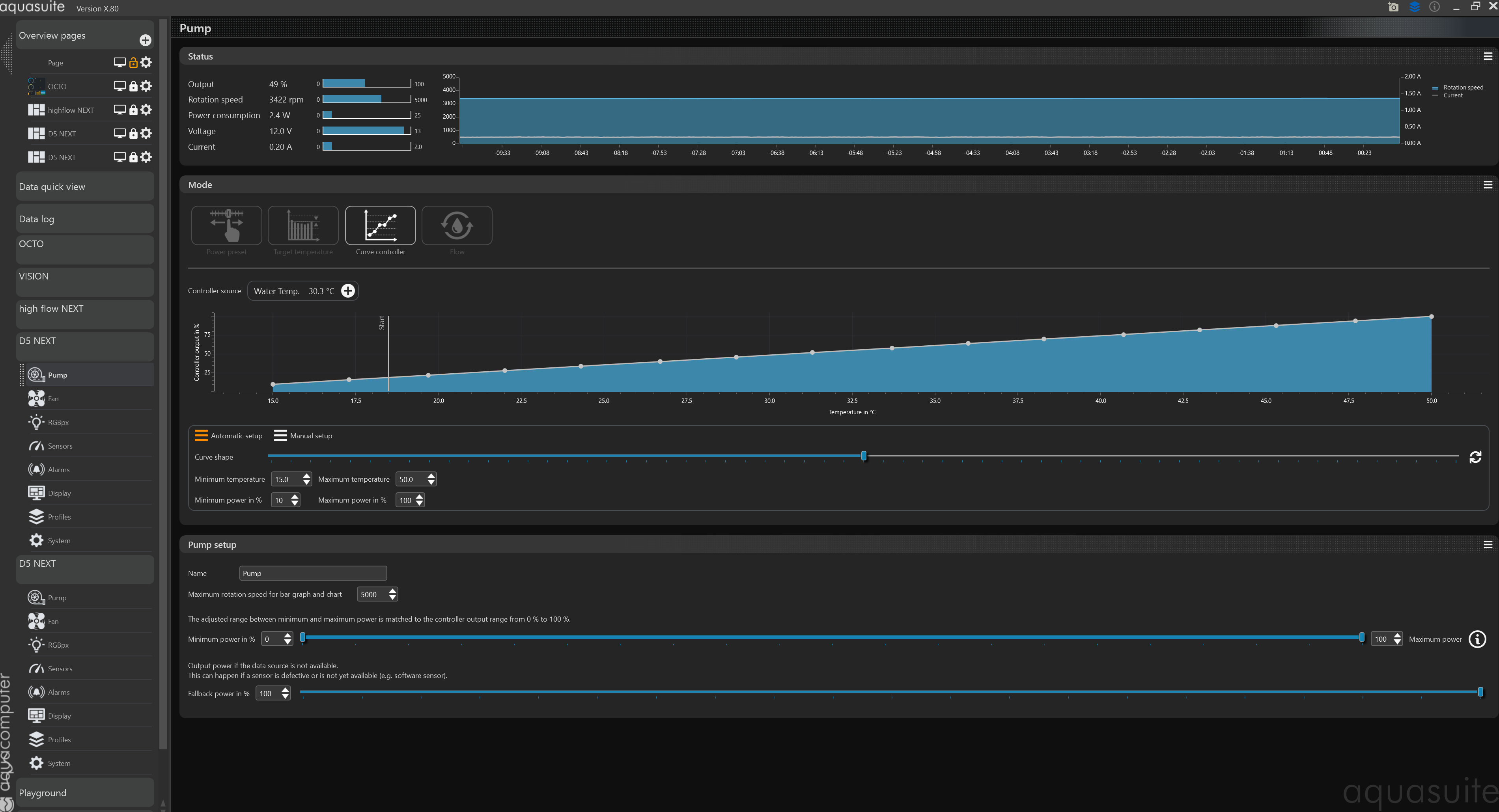
One of the D5 pumps takes significantly more current (and power) than the other

Samstag, 28. Dezember 2024, 21:27

I have a dual pump setup, using the dual pump mounting piece from Aquacomputer.

Both pumps are setup the same way in aquasuite, (curve controller, based on water temp).

Yet I see that one of the pumps for the same RPM takes about double the current and double the power. Any idea why that may be?

I attached screenshots.
»aveamurechi« hat folgende Bilder angehängt:
  • Screenshot 2024-12-28 222418.png
  • Screenshot 2024-12-28 222712.png

sebastian

Administrator

Freitag, 3. Januar 2025, 08:24

Hello,

you can swap the controllers of both pumps.

The value of 2.4W sounds rather implausible to me.

If it's not the controller, swap the pumps in the top.